弱电工程中小企业以项目为核心的经营管理解决方案

弱电工程企业项目型ERP

以项目为主线,贯穿“业务-合同-资金-成本-利润”的经营系统。把每一个项目的成本、进度、回款、利润一次性管清楚。

200+ 企业客户
98% 客户满意度
7x24 技术支持
数字化解决方案
📊 实时数据分析
🔧 智能项目管理
💰 成本精准控制
彼得·德鲁克
"如果你不能衡量它,你就不能管理它。"
—彼得·德鲁克

痛点问题

你的企业管理中有没有遇到这些问题?

成本"看不见",利润被"悄悄吃掉"

老板总在"不明不白"中多花钱支线,明明项目做了不少,利润却总比预期少,成本黑洞像"黑箱",心疼却抓不住关键。

回款"追不上",现金流"卡脖子"

客户拖款、账期混乱,应收账款越滚越大,老板天天打电话催款还千篇一律——项目完工了钱没到账,工资要发,供应商要结,现金流紧张的急得睡不着觉。

管理"太耗神",精力全耗在"琐事"上

项目进度靠电话催,员工做啥全靠问比较累,客户各种打电话各种催进度各种催服务......老板成了救火队员,打电话,跑现场日常救"摊子手摊",管理效率低到"崩溃都不敢"。

数据"很零散",经营"靠蒙"心慌慌

以数据手工填Excel内容,数据零散,想看盈利化没抓手,数据分不上,问题抓不准,对市场业务发现成本黑洞来高点,意欲得"啥事不安全",但又没个清晰的脉络,经营决策网络,生怕踩"坑"。

核心价值

精细化管控,省事,增利润

更省心

标准化流程与智能化工具,财务人员每月节省70%核算时间

增利润

精细化管控,企业综合利润率平均提升5%-8%

更便捷

多端支持,小程序、APP、PC端一体化操作

更安全

三级防护体系,数据更安全

管家行XERP覆盖七大核心业务环节

全流程数字化管理,助力企业降本增效

物资管理

物资管理模块覆盖仓库信息、物资分类/名录、出入库(含零售、调拨)、库存查询/盘点及采购订单全流程管理数字化。支持扫码操作。入库/出库单可追溯(时间、经办人、物资清单),出库关联业务实现成本核算与质量追溯;零售出库跟踪未收款订单提醒,加快资金回笼;库存查询/盘点支持扫码,防丢失且提升精准度。全流程数字化管理,降低操作错误,精细管控物资,助力企业“更省心”管理库存。

物资管理

项目管理

项目管理模块涵盖收入项目与支出项目全周期管理,收入项目通过OKR设定毛利润目标、分解工序任务并绑定合同支付节点提醒回款,自动实时计算物资/人员等成本;支出项目挖掘隐性成本优化结构。支持人员绑定项目自动核算成本、工序派发跟踪任务、维保自动创建工单、报工审批驱动工资核算及绩效数据留存,同时标准化作业流程与费用模板。目标拆解精细化、成本管控实时化、流程标准化;提升项目交付效率与利润,数据驱动降本增效。支持电脑、手机APP/微信小程序多端查看,及时预警。

项目管理

运维管理

运维服务模块支持建立客户/项目现场运维点并生成二维码,客户扫码提交服务申请后自动生成工单,后台派发任务至运维人员;支持黑白名单(首次确认身份后免重复输入)及工单类型标准化定义。扫码模式替代传统电话沟通,防漏防呆防错,提升服务效率与客户体验;工单全流程跟踪,结合服务质量评估与绩效KPI,实现服务精细化管理。增强客户满意度与企业形象,驱动服务提质,助力赢单与市场竞争力提升 。

运维管理

商机管理

商机管理模块支持商机线索集中管理与分配、跟进,系统对到期跟进线索自动提醒;管理员可管理、导出跟进记录并进行统计分析。功能价值在于提升赢单能力与转化概率,增强企业收入和利润;通过分析赢输单归因,优化跟进方式。全流程跟踪、智能提醒、数据驱动优化;提升跟进效率与赢单能力,增加企业收入利润,增强销售能力。

商机管理

合同管理

商务管理模块涵盖合同、客户、供应商及发票管理,支持收入/支出合同存档与交付回款跟踪(应收账款到期预警),客户/供应商档案建立、分类分级及快速报价响应,销项/进项发票存档确保财务合规。全流程合同跟踪、客户/供应商精细化管理、发票合规管控;提升商务流程效率,增强销售与采购协同,保障企业合规运营,助力降本增效。

合同管理

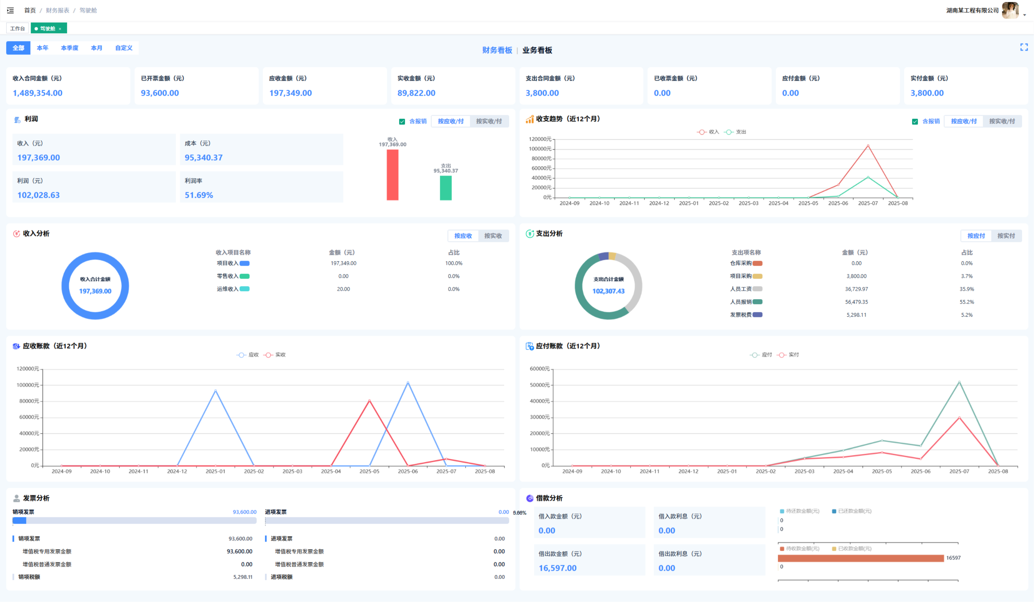
财务管理

财务管理模块涵盖现金流量表(按月统计资金流入流出)、利润表(多周期营业利润统计)、应收应付监控及借款管理(借入/借出款登记提醒)等功能,支持发票合规存档(销项/进项发票台账)和期初资金设置;通过财务驾驶舱可视化展示财务指标,辅助战略决策。多维度财务数据报表统计、实时资金监控、合规管控;提升资金利用率,优化成本结构,助力企业降本增效。

财务管理

OA协同

协同办公模块集成人事管理、差旅报销、项目费用报销、市场费用报销等OA审批功能,支持岗位/人员档案管理、考勤规则(电子围栏)设置、工资自动生成审批及通知公告留痕;提供差旅/项目/运维等标准化报销流程(成本自动计入对应项目),规范请假、用章等流程。流程标准化、自动化核算、数据留痕;减少事务性工作量,提升协同效率,保障合规运营,助力企业精细化管理。

OA协同

管家行XERP功能模块

完整的业务流程覆盖,全面的功能模块支撑

管家行XERP功能模块架构图

产品定价

选择适合您企业的方案,开启数字化转型之旅

标准版

¥ 5,000 /年起
check 30个账户
check 增购168元/人/年
check 折合0.46元/人/天
check 业务管理模块
check 不开放API系统对接
check 专属企业服务群

卓越版

¥ 98,000 /年起
check 100个账户
check 增购980元/人/年
check 折合2.68元/人/天
check 完整功能模块
check 开放API系统对接
check 企业成功顾问

独享版

check 不限账户数
check 支持云端/本地部署
check 需自备服务器
check 开放API系统对接
check 企业成功顾问

合作流程

专业的合作流程,为企业数字化战略保驾护航

1

售前咨询

顾问老师对企业基本情况、面临问题、改善诉求、产品匹配性进行诊断咨询调研答疑。

2

合同签订

确定企业需求和产品配置,双方达成产品购买合作协议,签订正式购买产品服务合同,支付产品服务费用。

3

开通账号

顾问老师对企业开通管理员账号,将产品操作手册给到企业,对企业基础数据进行初始化。

4

1vs1培训

顾问老师对企业进行1vs1培训,另外会开通企业专属技术支持群,顾问老师全程陪伴式辅导企业数字化执行战略。

5

正式使用

企业管理员对公司员工开通对应账号和功能权限。开启管家行X使用之旅。

6

陪伴成长

企业管理顾问老师定期对企业目前存在问题、数字化战略执行、企业数字化转型等提供免费咨询辅导服务。陪伴企业共同成长。

联系我们

企业数字化战略高级咨询顾问为您服务 立即联系我们,开启您的精益之旅。

联系销售:+86 15367916118
邮箱地址:whaleease@aijingyi.cn
服务时间:周一至周五 8:00-18:00
联系我们
×

🎉 选择抽奖模式

请选择您需要的抽奖工具类型,全部免费使用

🎁

经典转盘抽奖

适合年会、活动现场,支持自定义奖品和库存,不限制企业人数

🎰

3D抽奖

3D名单滚动抽奖,支持之定义奖项,适合50+员工企业人抽奖

📜

传统抽奖

通过人员随机抽奖,传统红色主题,适合30+员工企业人抽奖